
项目名称:滨州市人民医院华体会电竞登录
项目类型:建筑能耗监测
建筑业主:滨州市人民医院
施工单位:HTH电竞官方下载
项目采购设备:三水华体会电竞登录 1套,辅材1批。
项目介绍:
滨州市人民医院始建于1950年,是一所集医疗、教学、科研、预防、保健、康复、急救、精神疾病防治、养老于一体的三级甲等综合医院。医院现设两个院区、一个养老中心、一个二级医疗机构、一个一级医疗机构。东院区设有56个临床科室,14个医技科室,1个中心实验室;西院区正在建设中,设计床位2000张;养老中心荣获国家最高级别的5A级养老机构,设养老床位624张,病床位56张。滨州市人民医院滨南医院为二级医疗机构,编制床位130张;滨州市人民医院建翔医院为一级医疗机构,编制床位60张。
2019年,医院成为山东第一医科大学直属附属医院,借助多方资源优势,为医院今后的发展注入了强大动力。医院现有宁光教授“院士工作站”,建有2700平米的“医学模拟中心”;现已成为国家级住院医师规范化培训基地、国家级全科医师临床培养基地、心肺复苏学医教研基地、山东省专科护士临床实践培训基地、执业医师考试基地、部分医学院校及职业院校教学基地。
医院先后荣获“全国百姓放心百佳示范医院”“全国改善医疗服务示范医院”“山东省富民兴鲁劳动奖状”“全省卫生系统先进集体”“管理创新医院”等多项荣誉称号。多年来,医院始终坚持病人至上、质量第一、科学管理、从严治院的方针,强化“以病人为中心”的服务理念,改作风树行风,提高服务质量,全力为广大群众提供优质、安全、便捷的医疗服务。
华体会电竞登录 建设背景:
根据《国家发展改革委质检总局关于印发重点用能单位能耗在线监测系统推广建设工作方案的通知》(发改环资〔2017〕1711号)要求,规范和指导重点用能单位能耗在线监测系统建设,按照统一标准、互联互通、信息共享的建设原则要求,需要加快建设接入端华体会电竞登录,实现与节能平台互联互通。
华体会电竞登录 建设依据和规范:
《中华人民共和国节约能源法》
《国家能耗在线监测企业端建设》
《重点用能单位能耗在线监测系统推广建设工作方案》
《关于开展重点用能单位“百千万”行动有关事项的通知》
《重点用能单位节能管理办法》
《中华人民共和国计量法》
《能源计量监督管理办法》
《万家企业节能低碳行动实施方案》
以及其他依据和规范
建筑整体架构:

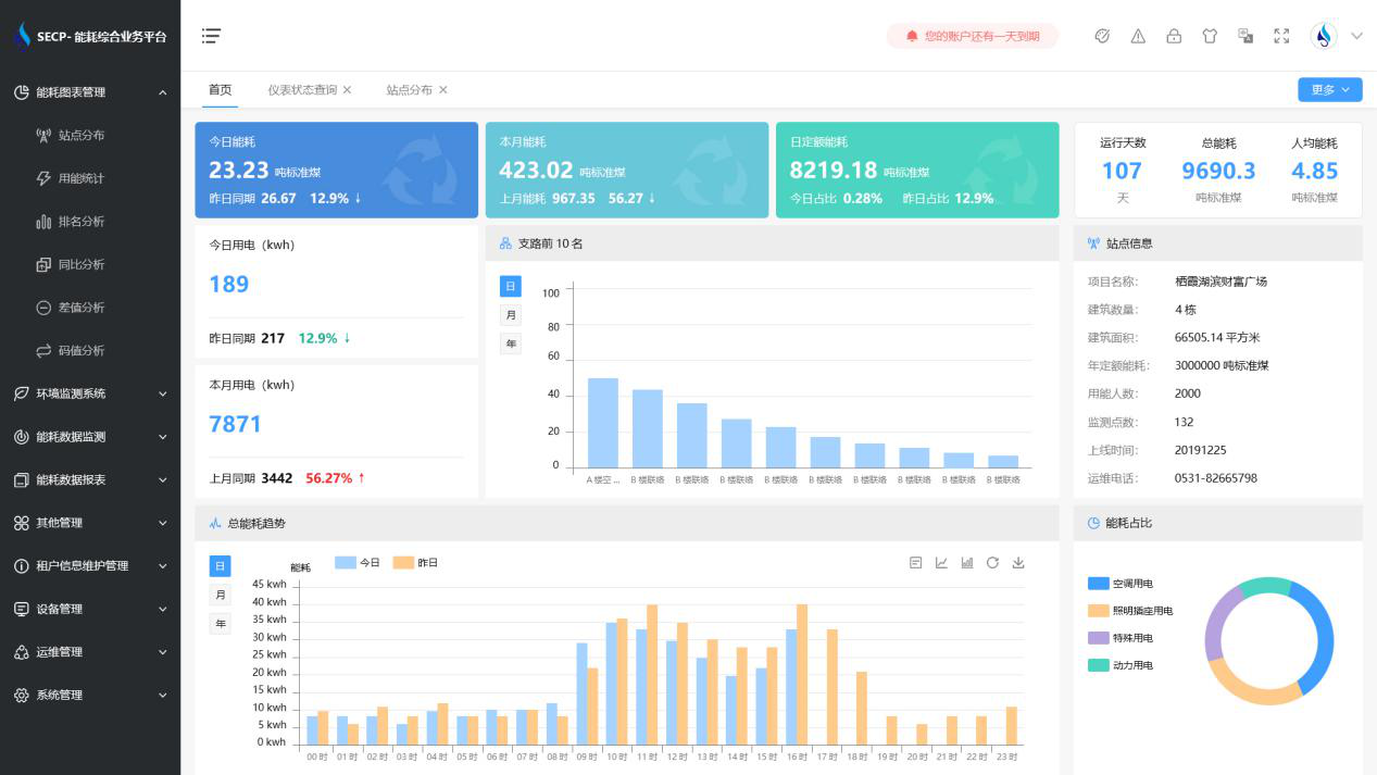
建筑华体会电竞登录 软件界面图

建筑华体会电竞登录 功能
1.能耗分析
能耗分析中是对数据的图形、图表展示,其中包括用能统计、用能报表、排名分析、同比分析等功能。它可以分支路、分类、分项、分区域、分部门统计用能信息,查看能耗报表,用能同比分析,并进行差值分析与能耗排名分析。使得管理人员对能耗数据信息清晰明了,为节能降耗提供数据支持。
2.租户信息维护管理
主要是对建筑群的详细信息(地址、编号、名称、用能人数、建筑面积、采暖面积、建筑年份等)、区域信息、设备类型、项目信息进行管理,以便进行信息维护。
3.设备管理
设备管理是对建筑物能源监测设备的管理,便于管理人员对能耗监测设备采集的当日数据量、运行状态等信息了如指掌,以便及时发现异常,减少用能损失。
4.权限管理
涵盖角色管理、数据权限、接口权限等功能,方便不同的用户对系统管理,并灵活配置不同权限。
5.系统管理
系统管理可自动对缺失数据进行数据补调,不需要任何人工干预。同时支持手工补调数据,补调完成后恢复到自动补调状态将剩余数据自动补调。系统管理确保数据成功上传至上级平台,让用户省心、放心!
建筑华体会电竞登录 架构图
