
项目名称:汉峪金谷华体会电竞登录
项目类型:写字楼能耗监测
建筑业主:汉峪金谷
施工单位:HTH电竞官方下载
项目采购设备:写字楼华体会电竞登录 1套,能耗数据采集器1台,辅材1批。
项目介绍:
汉峪金谷(HanYu Gold Valley),又称汉峪金融商务中心,是山东省委、省政府确定的黄河中下游区域性金融中心,是山东省和济南市"十二五"期间的重点建设工程,也将是高新区"三次创业"、打造经济升级版的重要支撑项目。
峪金谷项目总占地670亩、总建筑面积430多万㎡,项目共分为东、西两个区块 ,其中凤凰路以西为A区:占地面积约424亩、分为8个地块,分布39座高层与超高层建筑和一座320米的建筑、建筑面积约310万平方米、总约170亿元;凤凰路以东为B区:占地面积约243亩、分为6个地块、分布10栋高层与超高层建筑、11栋大型商业建筑、建设面积约100万平方米、总约60亿元。八个地块整齐分布有39栋楼、其中2栋公寓,其余全部为写字楼。
建筑整体架构:

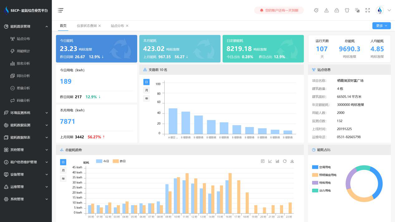
建筑华体会电竞登录 软件界面图

建筑华体会电竞登录 功能
1.能耗分析
能耗分析中是对数据的图形、图表展示,其中包括用能统计、用能报表、排名分析、同比分析等功能。它可以分支路、分类、分项、分区域、分部门统计用能信息,查看能耗报表,用能同比分析,并进行差值分析与能耗排名分析。使得管理人员对能耗数据信息清晰明了,为节能降耗提供数据支持。
2.租户信息维护管理
主要是对建筑群的详细信息(地址、编号、名称、用能人数、建筑面积、采暖面积、建筑年份等)、区域信息、设备类型、项目信息进行管理,以便进行信息维护。
3.设备管理
设备管理是对建筑物能源监测设备的管理,便于管理人员对能耗监测设备采集的当日数据量、运行状态等信息了如指掌,以便及时发现异常,减少用能损失。
4.权限管理
涵盖角色管理、数据权限、接口权限等功能,方便不同的用户对系统管理,并灵活配置不同权限。
5.系统管理
系统管理可自动对缺失数据进行数据补调,不需要任何人工干预。同时支持手工补调数据,补调完成后恢复到自动补调状态将剩余数据自动补调。系统管理确保数据成功上传至上级平台,让用户省心、放心!
建筑华体会电竞登录 架构图
